服务类型
政策背景:
在2021年3月初,住房和城乡建设部与工信部、公安部、交通运输部、广电总局、国家能源局等部门成立推进窨井盖问题治理工作协调小组,六部门联合发布加强窨井盖安全管理指导意见,部署六项重点工作:开展普查建档、治理安全隐患、规范建设施工、加强巡查维护、更新智能监管、完善标准体系。


行业痛点:
1. 井盖安全隐患:时常会有关于窨井盖相关的悲剧事件发生,窨井盖因雨水或日常损耗存在一定的安全隐患,需加强安全管理;
2. 缺少数据支撑: 缺乏信息化的数据支撑,以及整合井盖各模块数据,形成完整的井盖数据生命周期,为政府决策提供数据支撑;
3. 人工管理低效: 过去人工管理方式常常无法及时准确地发现遗失的井盖,耽误了及时抢修井盖的时间,缺乏信息化、高效的管理手段;
4. 井盖产权混乱: 存在有大量的无人认领、管理的窨井盖,或无法第一时间联系到井盖产权部门,井盖产权较混乱。


在历时6个月开发,结合10个地市以上客户的需求,蒽帛物联网开发了业界首创具备井盖档案统计+巡检派单系统+数据分析系统+移动端app+移动端小程序全场景的智能井控软件平台。
平台概述:智慧井控管理平台针对系统管理人员与现场工作人员可分别使用web端智慧井控管理系统与移动端智慧井控平台app与小程序,实现窨井盖档案登记、安全监管、工单处理等业务工作流程。由系统管理人员操作使用web端,现场工作人员使用移动端。通过两个不同的角色,完成业务闭环。

平台主要功能:
1. 实时数据: 系统首页与数据投屏页面可实时监管系统所有登记井盖地图分布位置、监管区域范围和井盖当前状态(正常、告警、待维修)。
2. 档案登记: 现场工作人员可通过移动端平台实现档案登记工作,登记窨井盖的基础档案信息、地理坐标信息、井盖状态信息、和井盖安装设备信息,方便后期窨井盖维护人员快速找到井盖产权单位与井盖位置。
3. 智能监管: 可通过安装井盖智能节点、水位监测设备、水浸监测设备、井下危险气体监测设备等,加强对窨井盖的安全监管,提供日常监管效率,实时监管井盖状态,避免事故的发生。

工单管理:系统工单可通过智能监测设备自动生成告警工单,也可以用手动添加的方式人工派单,推送至负责的现场工作人员,现场工作人员接受工单后去现场反馈处理结果,完结工单。

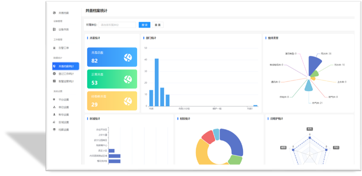
数据分析:系统数据统计模块包含登记工作统计、智能监管统计、井盖档案统计,通过可视化图表进行数据统计与展示,为政府相关决策提供数据支撑。

移动端APP展示:

蒽帛物联网的智慧井控系统,辅以自主研发的基于NBIOT低功耗物联网通讯技术各类检测终端,目前正在给10个以上的城市提供平台的本地化和SAAS服务,并不断给国家的智慧城市,网格化管理,新基建提供可持续可落地的服务,让小井盖能更好更智能化的服务于大民生。