服务类型
简介:
智慧井控建设功能模块包含窨井盖档案登记、智能监管、安全巡检、维护保养、应急处置共五大功能模块。在窨井盖普查工作中,普查标准和内容,做到“一盖一编号、一井一档案”。支持窨井盖安装智能物联网设备设备,实时监测窨井盖与井下环境状态。建立窨井盖日常巡检工作机制,及时发现风险隐患,限时进行处理。针对有问题窨井盖,及时维护保养,确保窨井盖正常使用。加强窨井盖应急处置,完善应急预案,健全多部门协同预警和响应处置机制,提高事故防范和应急处置能力,强化安全风险保障。
优势:
1.支持SAAS云部署和私有化部署方式,能够快速实现项目部署
2.支撑定制井下水位、井下危险气体检测等多个场景需求
3.提供数据API,数据支持对接第三方平台
主要功能:
1.档案登记
登记井盖信息,明确井盖基本信息和产权单位
2.智能监测
安装物联网设备,检测
3.安全巡检
日常可通过安全巡检更新窨井盖的状态信息(是否丢失、是否开启、是否松动、是否下沉、是否破损等),记录问题后,可及时指派相关人员去现场处理。
4.工单处理
通过安装的物联网设备,监测是否触发告警,若发生告警生成告警工单,推送给责任人员,去现场勘查,完结工单
5.数据分析
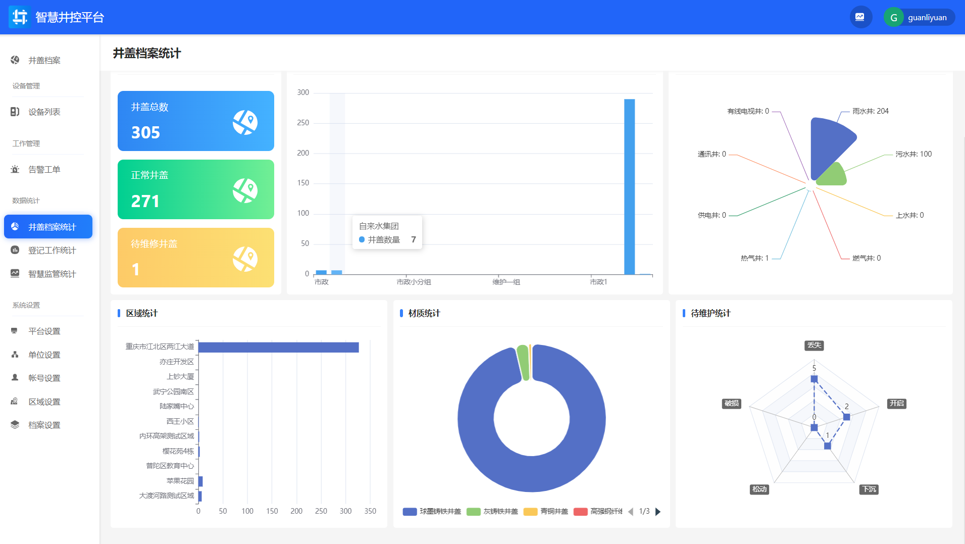
针对井盖档案、登记工作、智能监测,支撑多维度统计统计。
井盖档案统计

登记工作统计

智慧监管统计

6.数据驾驶舱
通过数据驾驶舱总览系统数据情况
